2022-08-16 00:00:00 蝉妈妈公众号
声明:本文来自于微信公众号 蝉妈妈(ID:cmmshuju),作者:蝉妈妈,授权本站转载发布。
近年来随着国货崛起的大趋势,不少国货品牌也抓住了流量机遇,迸发出了新活力,其中的佼佼者就有知名国潮运动休闲品牌回力。凭借在抖音平台的精耕细作,回力在抖音的品牌复兴之路玩出了新花样,也收获了不少年轻消费群体的肯定。
在短时间内,回力如何在抖音快速抢占消费市场?今天蝉妈妈用全新的「品牌详情页」,手把手带您一起拆解回力在抖音的品牌运营策略,一起探讨国货品牌的未来。
新品类势头正猛
回力销售额快速增长
回力品牌创建于1927年,距今已有95年。历史悠久,深受国民喜爱,先后被评为上海市著名商标和中华老字号,代表着上海制造的品质,也承载了几代国人对青春时代的美好回忆。
抖音作为兴趣电商平台,回力品牌紧跟国潮趋势,联名年轻用户喜欢的ip,回力国潮+IP的双重组合,也是在电商平台能大放异彩的原因。用「中国元素」与热门IP打造出新的产品,提升产品力,杀出赛道破圈,赋予品牌新内涵,并且将产品线向中高端消费者延伸。
同时启动了“终端直供平台+电商平台”的模式,回力品牌被赋予“国潮代表”的新身份,重新进入年轻一代的视野,其中在抖音电商平台回力更是大放异彩,在抖音电商平台直播带货的同时,输出创意内容。越来越多的年轻人开始通过抖音电商平台重新认识了回力品牌,愿意为这份国潮买单。
1、回力在抖音属头部行列,增速同比超过大盘
近两年抖音电商开始逐步发力,构建全域兴趣电商,鞋靴箱包作为电商渠道的传统行业,在抖音迸发了新活力。2022年1-7月抖音电商大盘销售额同比增速141%,而鞋靴箱包类目同比增速达到186%。

而回力品牌在抖音属于鞋靴箱包头部品牌,品牌销售额增长速度远超抖音电商大盘与鞋靴箱包经营大类,高达606%。在行业趋势利好的情况下,回力成功在抖音找到了新的经营阵地。

2、类目分析:回力在传统类目名列前茅,新赛道后来居上
➀品牌所在赛道销售额分布及变化趋势
在2021年1月-2022年7月期间,在抖音电商平台,回力品牌主要深耕女鞋与男鞋赛道,在去年期间可以看到回力品牌还尝试了运动鞋与童鞋赛道。
从月销售额占比变化来看,前期女鞋行业销售额遥遥领先,是主要的销售品类。从今年开始,男鞋女鞋行业销售平分秋色,随着新产品的投入与研发,男鞋销售占比逐渐超过女鞋,成为第一的销售品类。

➁近一年细分赛道排名&快速定位竞品对手
通过蝉妈妈品牌详情页-行业分析可以看到,在鞋靴箱包经营大类,女鞋与男鞋一级行业,回力品牌稳坐头部。但在运动鞋、童鞋行业,依旧是耐克、阿迪达斯等老运动品牌的天下。
鞋靴箱包经营大类排名↓




童鞋一级行业排名↓

新国潮路线+热门IP
回力商品策略拆解
从7月小店销售额榜单来看,小店销售额排名变动较大,Top20里有8个新上榜小店。
在回力所有小店中,回力天之力异军突起。5月份直播,6月拿下女鞋类目第一,7月攻下4个第一,并且回力天之力小店销售额稳坐6月和7月榜首。


分析天之力小店发现,该店商品与其他小店完全区隔,主打IP联名款(同道大叔、中国青年、宇航青年、QQ表情包、QQ炫舞等)、新国潮设计款。
管中窥豹,通过分析回力天之力小店发现回力品牌的爆款打造策略:商品的新国潮升级+优质内容营销策略打造爆款。
1、新国潮升级:传承好品质,融入新元素
在回力的官网,我们也看到回力design+计划签下众多艺术家、设计师,旨在设计更多符合年轻消费者的产品。
其中具有代表性的产品有【回力&中国青年】 隐形增高百搭透气运动帆布鞋,该商品于今年春季上线,6月加大力度宣推。当前商品销售额已经冲到了回力品牌21年1月-22年7月商品销售额榜总单的第二名,7月销售额第一名的好成绩。
总结一下该帆布鞋的特点:
1)鞋底采用了独创42度小翘跟,能够有效隐形增高4cm,满足消费想增高又不尴尬的需求;
2)作为增高鞋,但是鞋垫踩着非常柔软,解决了用户以往增高鞋穿着不适的痛点;
3)该产品打出中国青年标签,紧跟国潮流行趋势,加强品牌文化认同。


2、优质内容营销策略打造爆款:视频种草先行,头部达人直播带货引爆
通过蝉妈妈商品详情页可以看出,该产品sku于今年6月达人数量开始有明显上升,对应商品销售额开始爆发,该商品主要的带货达人为回力天之力专卖店(品牌自播达人),贡献了98.32%的销售额占比,可以说凭借一己之力将该商品推动总销售额第二的位置,同时该商品销售额是22年回力品牌第一名、女鞋类目第一名。从营销策略上来看,视频数量先达到高峰,产生优质视频进行内容种草,让产品得到大量曝光,让用户对能感知到“这个商品好多人在用,大家都反馈效果不错”,并产生消费决策。消费决策已经到位,直播紧随其后,利用有带货能力的头部达人及明星,引爆销量。


破圈拉新搭建达人矩阵打造声量口碑引爆和销售额转化1、营销基础概况通过蝉妈妈品牌详情页【营销种草】页面可以看到,近30天回力品牌曝光量高达1.82亿,在直播曝光中,单天曝光最高的分别是小杨哥和回力天之力专卖店。从营销推广来看,电商推广(带货视频与带货直播)依然是重要的曝光渠道和互动渠道,占据着将近80%的份额。从推广渠道来看,视频推广与直播推广基本平分秋色,直播推广占据55.18%。

2、带货达人分析➀关联达人数变化从各梯度达人分布变化情况来看:在21年下半年逐步增多尾部达人与小达人的数量,来提升品牌声量打造,对品牌产品进行曝光;同时也可以看到蓝V账号也在随之增多,在今年7月带货达人数量减少的同时,蓝V账号不降反升。
从整体品牌关联达人数量来看:在21年1月至今年5月,关联达人数呈上升趋势,积极带动品牌销售额增长;受2月春节假期影响,带货达人数与品牌销售额均有不同程度的下降。
今年7月8月带货达人数虽然下降,但由于蓝V账号的增多品牌自播的加强,品牌销售额并不受多影响。(整个大盘和鞋靴箱包经营大类销售额也在下降)

通过蝉妈妈品牌详情页【推广达人】可以知道,从达人矩阵分布来看,回力品牌一直在搭建达人矩阵,按梯度投放,中后期逐步向品牌自播过渡。带货达人分类主要以时尚、测评与生活类为主,注重与品牌调性匹配。

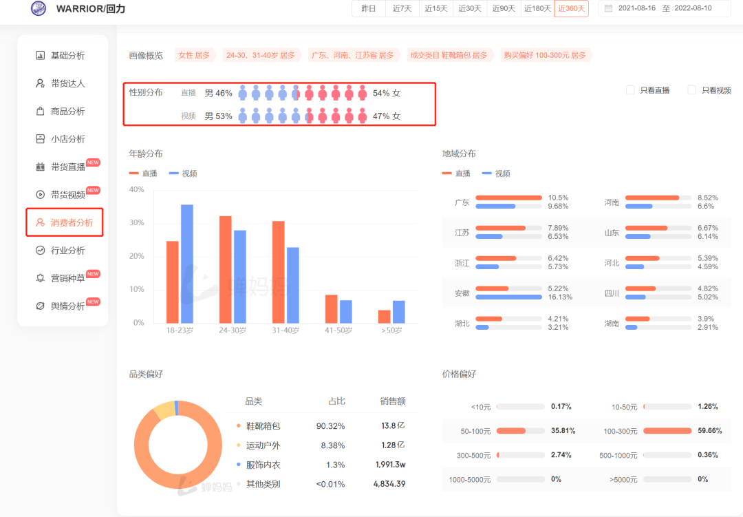
➂消费者分析通过蝉妈妈品牌详情页【消费者分析】从男女比例来看:男性用户的比例有明显增长,带动男鞋行业的月销售额增长;从年龄层来看:用户逐渐向有一定消费能力的24-30岁和31-40岁倾斜,对应高客单价500-1000元占比有所上升;在品牌品类偏好上,品牌基于自己的用户画像,以女鞋和男鞋为主要的鞋靴箱包经营大类依旧是回力品牌主要的经营阵地。也可以看到品牌正在逐步拓宽自己的品类,正在布局运动户外与服饰内衣行业。



品牌舆情通过定位用户痛点商品优势进行长效经营1、品牌舆情概况
蝉妈妈品牌详情页中的【舆情分析】可以很好地观测一个品牌在抖音的真实舆论风向。近30天内,我们能够看到回力品牌的舆情还是以正向比例为主,每天的商品评价中的正向负向都相对稳定。

2、通过正负关键词快速定位到商品
选择关键词,可以快速定位到关联商品,正向词可以扩大商品宣传,负向词可以看到用户痛点,实时调整商品。在回力”舒服“的关键词下,大部分的用户评论都是正向的,可以看到消费者对回力的产品质量认可度较高。


回力品牌之路总结
回力在抖音的推广策略,大致可以总结为以下几点:
1、保持优势,积极开拓新赛道
回力品牌在传统类目男鞋女鞋行业中名列前茅,并且不断开拓新赛道,在运动鞋童鞋类目上后来居上。
2、注重品牌转型与产品升级
回力热销的商品有着国潮、青春的标签,与情怀营销关系甚密。联名热门ip(同道大叔、中国青年、宇航少年、QQ表情包、QQ炫舞),扩大消费者圈层;
同时,回力也注重解决年轻用户痛点(增高、舒适),携手优质设计师,产品在设计和质量两手抓,确保商品好看又好穿。
3、深耕品牌自播阵地
前期回力在抖音上的推广侧重通过达人矩阵进行铺垫提升品牌声量,中后期,品牌在抖音渠道内已经有一定的基础之后,品牌自播紧跟而上,促进销售转化。
相关攻略
最新应用